全国服务热线


KRD-LU系列蒸汽流量计是一种流量仪表,它采用了新一代流量传感器,具有其它流量计不可兼得的许多优点,与国内外同类产品相比具有许多新特点。它是根据流体中插入物体所产生的旋涡个数与流速成比例制成的。然后再把旋涡产生压力的变化作为应力的变化而进行检出,输出与流量成正比的4~20mA电流脉冲或直流电流输送到接收仪表。

品种齐全、测量范围广、精度高
? 检出传感器不与介质接触,可靠性高
? 气液通用,适用范围广
? 没有可动部件,构造牢固简单,使用寿命长
? 压力损失小,计量成本便宜
? 检出传感器可互换,换后不需标定,便于维护
? 插入式流量计可进行不断流拆卸
? 耐腐蚀,安全,防爆

测量介质:液体、气体或蒸汽
测量管径:10~2500mm
测量范围:液体0.35~9m/s
气体或蒸汽4~70m/s
(0℃,1大气压时)
精 度:指示值的±1%
指示值的±2.5%(插入式)
(雷 数2×104~7×106)
输出信号:
脉冲输出:4~20mA电流脉冲二线制
脉宽0.5ms或0.25ms
模拟输出:4~20mADC二线制
电源电压:12-45V
[负载电阻=50(电源电压-12)
流体温度:-40~300℃
流体压力:-0.1MPa~法兰额定值
环境温度:-40~80℃
-20~60℃ (带现场指示表)
环境湿度:5~100%RH
接线连接孔:M20×1.5内螺纹
主要材料:
普通型:发生体及主体为1Cr18Ni9Ti;
防腐型:内衬和发生体均为聚四氟乙烯;外壳为1Cr18Ni9Ti;
仪表盒:不带表头为1Cr18Ni9Ti;带表头为铸铝。
重 量:参见外形尺寸图。

1)流量计通径选择
流量计的通经可根据zui大使用流量Qv来选择。为了获得尽可能宽的流量测量范围,正常使用流量应不小于流量计额定zui大流量的1/2。为保证流量计的准确度,雷诺数范围应在2×104~7×106内。
选择流量计通径时,应将已知标准状态(1大气压,0℃)下的流量换算为工况状态下的流量,以便从表(1.2)中选用适当的流量计。
1.将标准状态下的密度ρN换算成工况下密度ρ。

2. 求出工况下的流量Qv:a)由标准状态体积流量求出Qv:
a)由标准状态体积流量求出Qv:

3)动态粘度η与运动粘度的换算:η=μρ
4)雷诺数:

以上式中:
ρ—工况下密度(kg/m3)
ρN—标准状态下密度(kg/m3)
P— 工况下压力(MPa)
T— 工况温度(℃)
Qv—工况体积流量(m3/h)
QN—标准状态下体积流量(Nm3/h)
Qm—质量流量(kg/h)
η—动态粘度(Pa•S)
RD—雷诺数
D—流量计管径或插入探头直径(mm)
表1 不同通径下流量计液体、气体zui大流量及所对应的zui大频率

注:1、液体zui小流量可从图1查找,气体和过热蒸汽可从图2查找。
2、对于插入式流量计而言,管径从200~2500mm其zui大流量可按流速(液体9m/s,气体75m/s)计算。其zui小流速可通过表1、表2、图1、图2、DN50zui小流量来计算,再得出某管径下zui小流量。
2)压力损失
水在流速7m/s时为0.054Mpa,大气压下的空气在流速75m/s时为830H2O,压力损失由下式计算。
△Ρ=1.1×10-6×ρ•V2
式中:△Ρ——压力损失(Mpa)
ρ——流体密度(kg/m3)
V——流速(m/s)
表2 常用气体介质的标准状态密度

饱和蒸汽实例
试确定DN50流量计用于7bar饱和蒸汽的量程范围。由表3可查得:DN50 7bar量程范围是84-1835kg/h 还可获得以下信息:饱和蒸汽温度165℃,密度3.67kg/m3。
液体zui小流量(线性)
图1 液体zui小流量与运动粘度的关系

气体/过热蒸汽zui小流量

例2:
已知氮气流量为4600Nm3/h,工作压力0.7Mpa,工作温度为40℃,选择流量计通经。
解:1)将标准流量变为工况流量

求工作条件下的密度
首先查表2,得知标准状态下氮气密度1.25kg/Nm3

3)通过表1和图2可知
φ80 流量计的测量范围 40~1375m3/h
φ100 流量计的测量范围 70~2120m3/h
φ80 流量计的测量范围 200~4771m3/h
根据选型原则常用流量不小于额定zui大流量的1/2。所以应选φ80流量计。
当选择的流量计管径比实际工作管径小时,应采用变径管以保证准确测量。见图3

图3 变径管的直管段要求

将流量计安装在管道上请遵循以下要点:
流量计入口和出口的管道条件
为了确保达到的运行效果,流量计入口的规则流速发布应不受干扰。
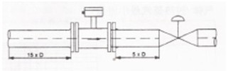
入口直管长度应不小于15倍管径。
入口侧有弯头、缩管或截止阀时,入口直管长度应不小于25倍管径。
出口直管长度应不小于5倍管径(图4)

图4 入口和出口直管段
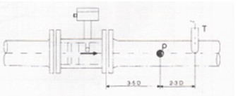
流量调节阀应尽可能安装在流量计下游侧(图5)。

图5 调节阀的安装位置
压力温度测量

图6 压力和温度测点的位置

当介质温度大于100℃时,下表中H加高200mm。
6.1 管接头式

6.2 无法兰式

表4

注:①以上参数仅适用于法兰夹持式2.5MPa以下压力规格的涡街流量计。
②安装法兰为专用法兰,出厂时已配备,安装法兰的标准为企业标准,推荐使用。
说明:
①以上尺寸仅供设计选型时参考,实际尺寸以出厂或定货时确认为准。
②常用无缝钢管直径为公制钢管直径,如采用英制钢管,需在定货时注明。
③管道对焊式、螺纹连接式、卡箍连接式、固定插入式、球阀插入式的结构外形尺寸,以及高温型、超低温型的外形尺寸以出厂或定货时确认为准。
④流量计安装法兰采用企业标准或国家标准GB/T9119-2000,也可根据用户需要采用国家其他部门或行业标准,或采用其他国家标准(美标、德标、日标等),如需特殊标准请在定货时注明。
6.3 法兰式

表5

注:①以上参数仅适用于法兰连接式1.6MPa以下压力规格的涡街流量计。
②仪表长度为标准型尺寸,带一体化温压补偿型仪表长度相应加长50mm。
③法兰连接式涡街流量计出厂时不配带管道法兰和螺栓,用户需另行购买,连接法兰的标准为GB/T9119-2000突面板式平焊钢制管法兰。
6.4插入式
表6 L2和G2为配球阀时杆长及重量

